Content:
mysql -h [SOURCE-MYSQL-ENDPOINT] -u admin -p sampledb
6.1.2 Create Large Dataset
-- Create a procedure to generate test data
DELIMITER //
DROP PROCEDURE IF EXISTS GenerateEmployees;
CREATE PROCEDURE GenerateEmployees(IN num_rows INT)
BEGIN
DECLARE i INT DEFAULT 1;
DECLARE start_id INT;
-- Get current max ID
SELECT IFNULL(MAX(id), 0) INTO start_id FROM employees;
-- Start from next ID
SET i = start_id + 1;
WHILE i < start_id + 1 + num_rows DO
INSERT INTO employees VALUES
(i,
CONCAT('First', i),
CONCAT('Last', i),
CONCAT('user', i, '@company.com'),
CASE (i % 4)
WHEN 0 THEN 'IT'
WHEN 1 THEN 'HR'
WHEN 2 THEN 'Finance'
ELSE 'Marketing'
END,
50000 + (i % 50000),
DATE_ADD('2020-01-01', INTERVAL (i % 1000) DAY)
);
SET i = i + 1;
END WHILE;
END //
DELIMITER ;
-- Generate 1000 test records
CALL GenerateEmployees(20);
-- Verify
SELECT COUNT(*) FROM employees;

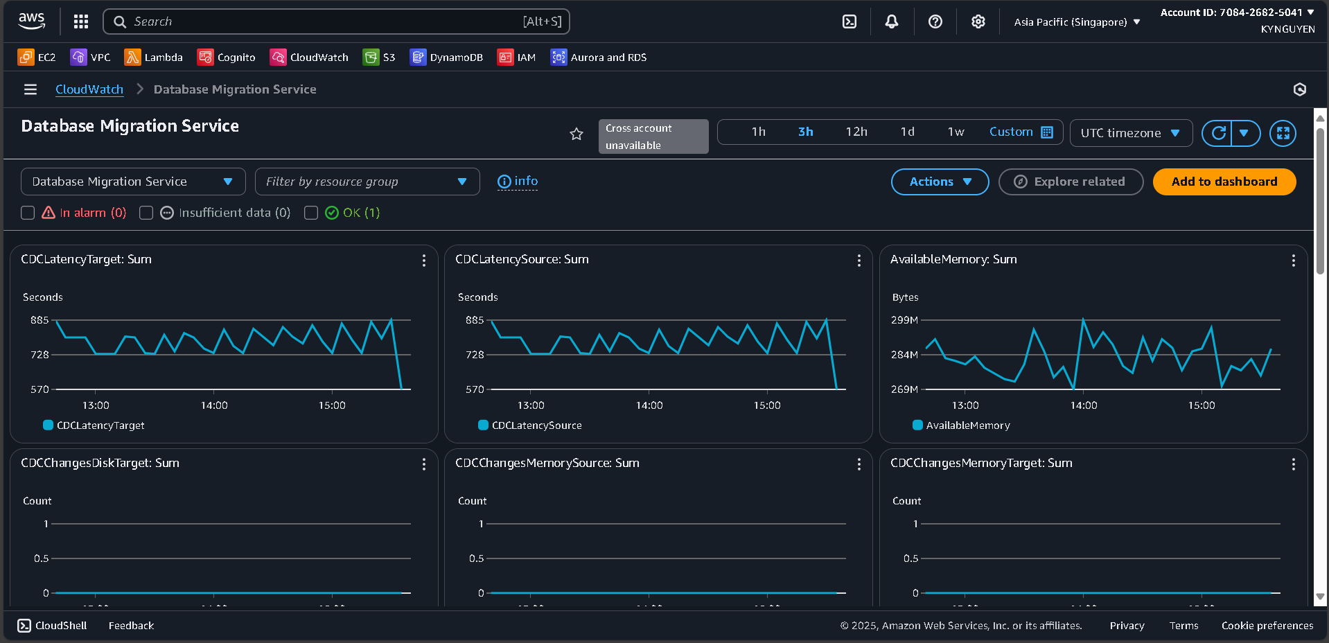
Go back to the CloudWatch Dashboard.
Monitor these metrics:
DMS throughput
Replication lag
RDS CPU and Memory usage
Network I/O1
Record baseline metrics.
Generate additional load.
Monitor the impact on migration performance.
