Content:
Migration-Monitoring.
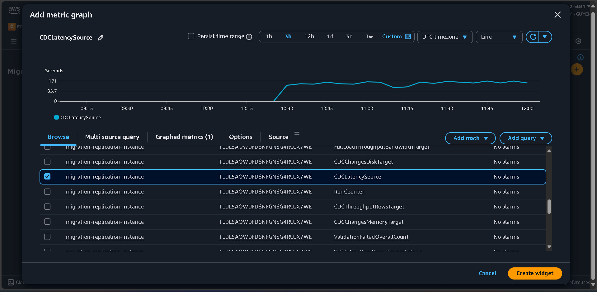
Click Add widget.
Select Line chart.
Click Configure.
Metrics configuration:
AWS/DMSCDCLatencySourcemigration-replication-instance
Click Create widget.
Add additional widgets:
CDCLatencyTargetFullLoadThroughputRowsSourceFullLoadThroughputRowsTargetAWS/RDSCPUUtilization for both databasesDatabaseConnectionsReadLatency, WriteLatencyClick Save dashboard.

Go to Alarms → All alarms.
Click Create alarm.

Click Select metric.
Metric selection:
AWS/DMS > ReplicationInstanceIdentifierCDCLatencySourcemigration-replication-instance

Conditions:
StaticCDCLatencySource is: Greater than 300 (5 minutes)
Actions:In alarmmigration-alertsyour-email@domain.com
Alarm name: DMS-High-Replication-Lag
Click Create alarm.

AWS/RDS > CPUUtilizationsource-mysql-db80%migration-alerts.